欢迎来到28多多水处理设备网站!
联系我们

重庆28多多水处理设备有限公司

联系电话:023-86802829
移动电话:13996258551
地址:重庆市沙坪坝区西盛路65号

当前位置:

首页 >行业新闻 >重庆28多多工业水处理工艺流程介绍
重庆28多多工业水处理工艺流程介绍
作者:28多多水处理  时间:2022-09-21 16:02:08

水处理顾名思义就是采取一些化学、物理、生物措施使水质达到需求标准。各个领域需求的水质不同,原水不同,自然水处理的工艺也各不相同。28多多水处理为大家介绍几种常见的水处理工艺。

重庆28多多工业水处理技术

1、生活用水处理工艺流程:


市政自来水—砂过滤器——炭过滤器——精滤器——用水点


2、锅炉软化水工艺流程:


自来水——砂(锰砂)滤器——炭滤器——软水器——精滤器——用水点


3、地下水处理工艺流程:


原水—曝气装置—沉淀池—锰砂过滤器—砂滤器——炭滤器——软水器——精滤器——用水点


4、直饮水处理工艺流程:


自来水——原水箱—原水泵—砂滤器——炭滤器——软水器——精滤器——增压泵——反渗透装置—臭氧发生器—纯水箱—紫外线杀菌器——变频输送系统——用水点


5、工业用纯水处理工艺流程:


自来水—原水箱—原水泵—砂滤器——炭滤器——精滤器——增压泵——反渗透装置—纯水箱——变频输送系统——用水点


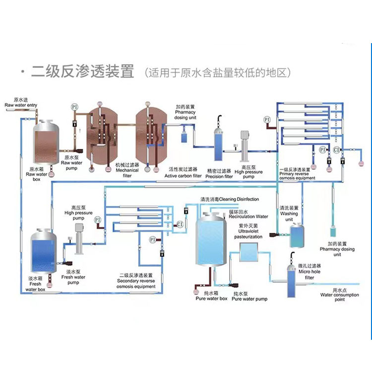
6、工业用超纯水处理工艺流程:


自来水—原水箱—原水泵—砂滤器——炭滤器—软化器—精滤器——一级增压泵——一级反渗透装置—清洗装置——中间水箱——二级高压泵——二级反渗透装置——纯水箱—臭氧发生器—纯水泵—紫外线杀菌器——中间水箱—EDI装置——抛光树脂滤器——回水精密过滤器——变频输送装置——用水点


7、工业用去离子水处理工艺流程:


软化水滤器—盐箱—混床——电子级树脂滤器


水处理工艺也要根据各种现实原水水质情况来设计,不能一概需论,有些特殊的水质中要加入针对性的工艺。28多多水处理从事水处理行业十余年,有着丰富的经验积累,可免费提供各种水处理方案,上述工艺流程供你参考。


?
电话:023-86802829  13996258551    邮箱:hnupw188@163.com
地址:重庆市沙坪坝区西盛路65号       
网站备案:渝ICP备16013882号
? 2015-2024 重庆28多多水处理设备有限公司 版权所有